Asset Management

Enterprise Asset Management Platform

Asset Management

A system built for precision and control.

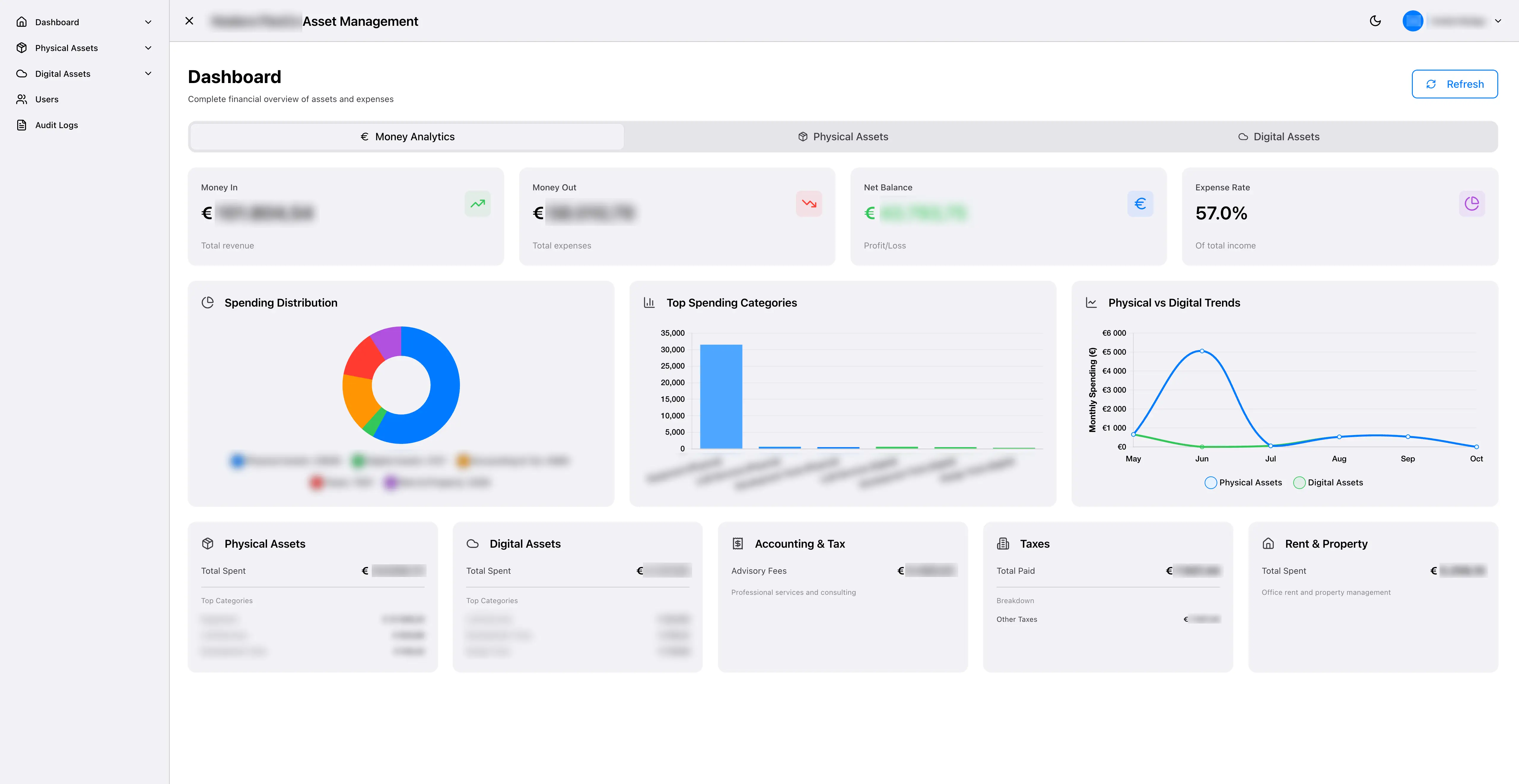
We created the system for FlexCo-structured companies that needed a simple way to manage all assets from purchase to disposal. It combines asset tracking, license management, and financial intelligence into one modern web application.
Previously, teams used Excel sheets and manual formulas to track everything. Reports took days, data was inconsistent, and compliance checks were unreliable. The goal was to make this process faster, safer, and fully automated.
Asset Management
No items found.
About the project

Spreadsheets couldn’t keep up.

Before development, tracking assets took more than 15 hours each month. VAT and depreciation were calculated manually, with up to 20% error rates. Audit trails didn’t exist, and renewals were often missed.
The lack of automation created financial risk and wasted time. The Asset Management System was built to fix this — automating all calculations, keeping data consistent, and cutting reporting time to minutes.
Asset Management
The solution

Automation where it matters most.

We built a full-stack web platform using Angular 20 and NestJS 11 with PostgreSQL 17. It handles automatic VAT and depreciation, profit/loss tracking, compliance checks, and asset audits.
The UI, built with SpartanUI and Tailwind CSS, keeps everything fast and clear. Reports and dashboards update instantly, and all data is protected with AES-256 encryption and Google OAuth SSO.
Asset Management
Asset Management
Results

Admin work dropped from 15 hours to 2 hours per month

An 87 % reduction. Error rates fell by 98 %, and reporting became real-time instead of multi-day.
The platform now saves around €20,800 per year and scored 9.5 / 10 in technical review, fully ready for enterprise deployment at scale.
No items found.

Software built for growth.

Let's discuss your project!

Icon
Discuss Project
Discuss Project